1 min read


The AI Gateway, currently in alpha for all users, lets you switch between ~100 AI models without needing to manage API keys, rate limits, or provider accounts.
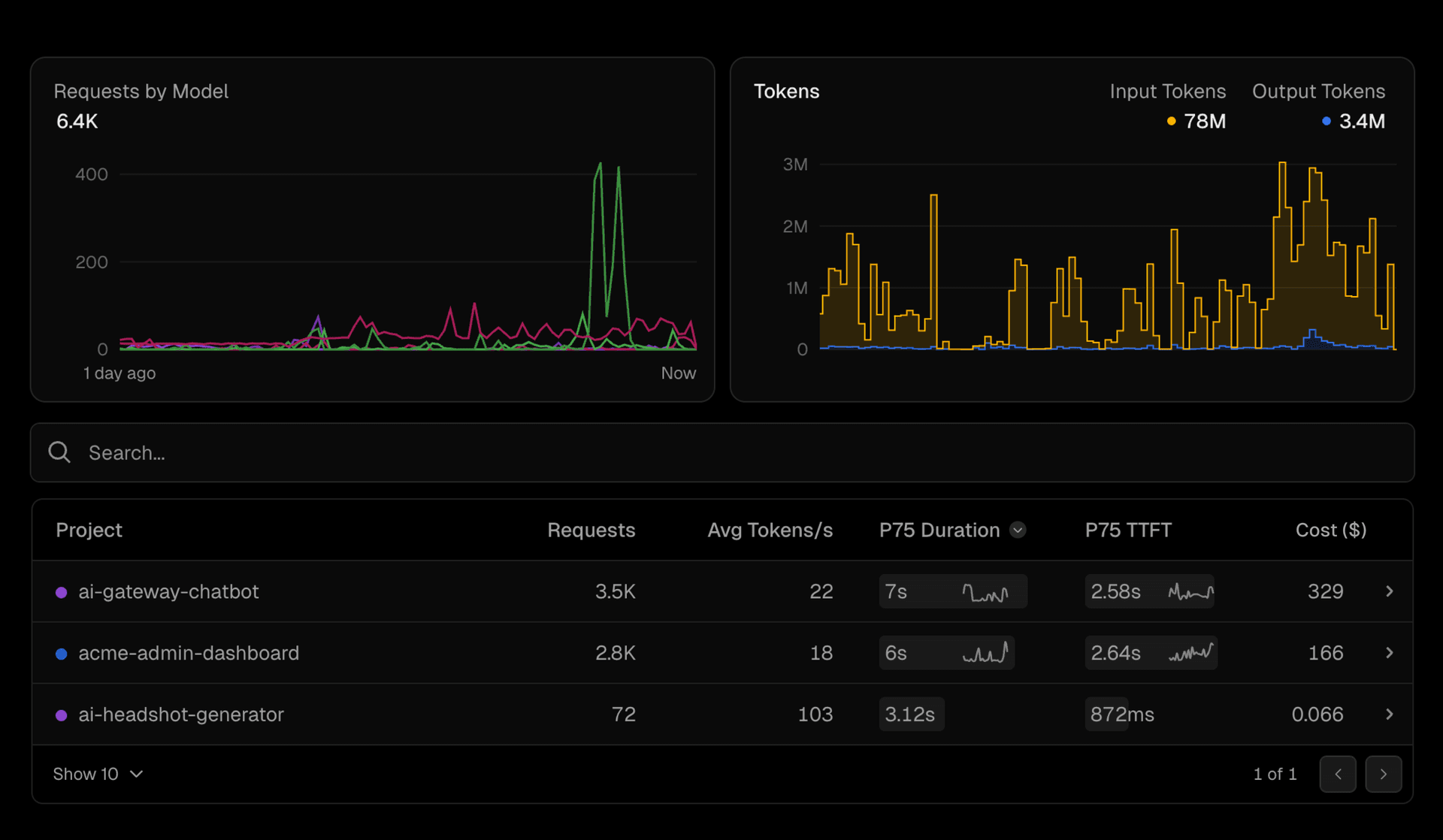
Vercel Observability now includes a dedicated AI section to surface metrics related to the AI Gateway. This update introduces visibility into:
Requests by model
Time to first token (TTFT)
Request duration
Input/output token count
Cost per request (free while in alpha)
You can view these metrics across all projects or drill into per-project and per-model usage to understand which models are performing well, how they compare on latency, and what each request would cost in production.
Learn more about Observability.